OUR PRODUCTS SERVICES
UC Toolbox - Video conferencing suite
Manage your entire fleet of Cisco video devices at scale ; faster, smarter, greener.
Zero‑Touch Provisioning
Provision a Cisco video endpoint in under 60 seconds using baseline templates and Webex onboarding workflows.

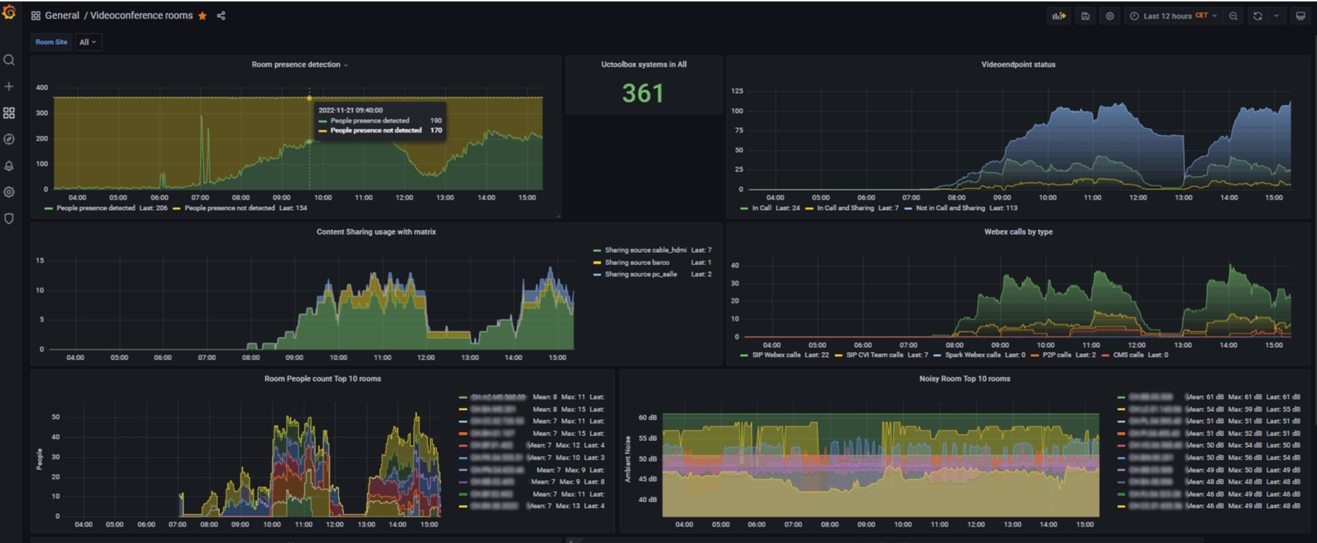
Real-Time Monitoring & Alerting
Monitor room availability, video device health, and peripheral status from a unified dashboard.

Centralized Automation & Smart Scripts
Trigger standby, shutdown, or reset actions based on room occupancy and usage patterns.

Compliance Audits
Ensure all devices follow corporate standards for config, branding, and certificates.

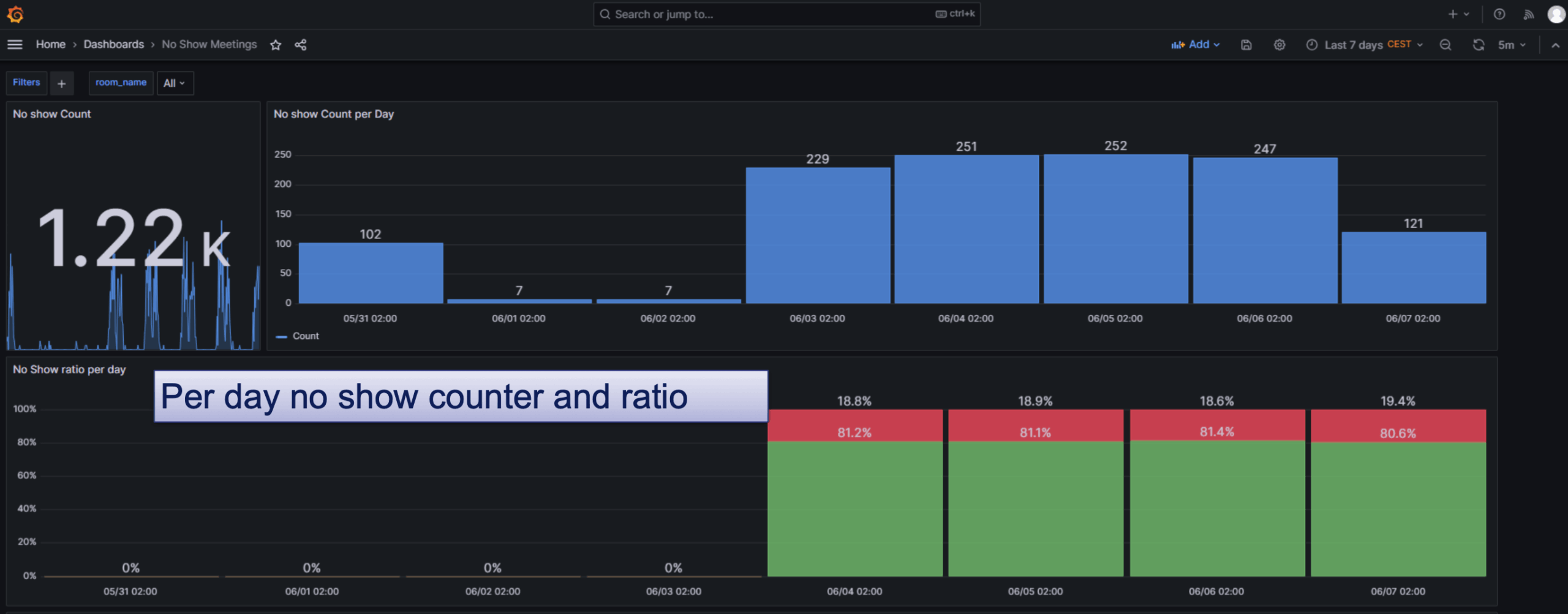
Calendar Intelligence & No‑Show Handling
Cancel unattended meetings, trigger macros, and report misuse trends.

Helpdesk Dashboard
Visual room grouping with real-time control of codecs, matrices, and displays.

UC Toolbox – Telephony Suite
Flexible call routing, compliance tools, and smart automation on-prem or hybrid.
Call Policy Server
Create call screening rules, caller ID presentation, and SIP filtering policies.
Calendar-Based Call Routing
Parse calendar entries to trigger holiday, transfer, or open routing rules.

CUCM User Provisioning
Automate user creation, phone assignment, voicemail, and license optimization.
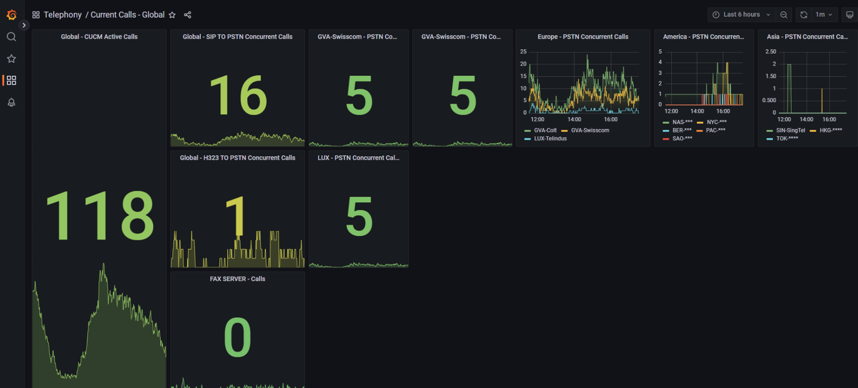
Infrastructure Monitoring
Get alerts on CUCM status, SIP trunk load, and call health.
Centralized Phonebook Management
Merge Webex, CUCM, and external sources into a dynamic dial directory.